Google Ads 廣告欄位
🚧 請讀者考慮關閉廣告封鎖器 🚧
或將本站設定為白名單
以支持本站之運營

Exporter

要串 Grafana 首先需要一個 exporter 去定期撈機器的的資料,搜了一下已經有一個現成的 fffonion/tplink-plug-exporter 用 Go 寫的 Prometheus Exporter,而且已經包好 docker 還有 dashboard template,測試了一下是可以用的,有比較懶的朋友可以直接用。

但因為他提供的 dashboard 有些元件已經 deprecated 了,而且版型也不是我想要的,最後還是自己用 python-kasa 寫了一個 Prometheus Exporter,主要也是因為他提供的 API 功能比較多,以後要自己再改什麼也比較方便,理論上想要接其他裝置應該也可以依樣畫葫蘆改一下就好了。

Python code 差不多就是一個 function 就寫完的感覺。

 1
 2
 3
 4
 5
 6
 7
 8
 9
10
11
12
13
14
15
16
17
18
19
20
21
22
23
24
25
26
27
28
29
30
31
32
33
34
35
36
37
38
39
40
41
42
43
44
45
46
47
48
49
50
51
52
53
54
55
56
57
58
59
60
61
62
63
64
65
66
67
68
69
70
71
72
73
74
75
76
77
78
79
80
81
82
83
84
85
86
87
88
89
90
91
92
93
94
import prometheus_client
from prometheus_client import Gauge
from prometheus_client.core import CollectorRegistry
from flask import Response, Flask
from kasa import SmartStrip, SmartDevice
import asyncio
import threading
import traceback
import os
import sys

DEV_IP = os.environ.get("DEV_IP")
if not DEV_IP:
    print('os.environ["DEV_IP"] is None')
    sys.exit(1)

app = Flask(__name__)
dev = SmartStrip(DEV_IP)
labelnames = ['alias', 'id', 'host']

def labels(dev: SmartDevice):
    return [dev.alias, dev.device_id, dev.host]

REGISTRY = CollectorRegistry(auto_describe=False)
kasa_on = Gauge("kasa_on", "On or off", registry=REGISTRY, labelnames=labelnames)
kasa_current = Gauge("kasa_current", "Current value", registry=REGISTRY, labelnames=labelnames)
kasa_voltage = Gauge("kasa_voltage", "Voltage value", registry=REGISTRY, labelnames=labelnames)
kasa_power = Gauge("kasa_power", "Power value", registry=REGISTRY, labelnames=labelnames)
kasa_total = Gauge("kasa_total", "Total value", registry=REGISTRY, labelnames=labelnames)
kasa_emeter_today = Gauge("kasa_emeter_today", "Energy today value", registry=REGISTRY, labelnames=labelnames)
kasa_emeter_this_month = Gauge("kasa_emeter_this_month", "Energy this month value", registry=REGISTRY, labelnames=labelnames)
kasa_rssi = Gauge("kasa_rssi", "RSSI value", registry=REGISTRY, labelnames=labelnames)

async def update_metrics():
    while True:
        try:
            await dev.update()

            dev_emeter_today = 0.0
            dev_emeter_this_month = 0.0

            for ch in dev.children:
                kasa_on.labels(*labels(ch)).set(ch.is_on)

                current = ch.emeter_realtime.current if ch.emeter_realtime.current else 0
                voltage = ch.emeter_realtime.voltage if ch.emeter_realtime.voltage else 0
                power = ch.emeter_realtime.power if ch.emeter_realtime.power else 0
                total = ch.emeter_realtime.total if ch.emeter_realtime.total else 0
                emeter_today = ch.emeter_today if ch.emeter_today else 0
                emeter_this_month = ch.emeter_this_month if ch.emeter_this_month else 0

                kasa_current.labels(*labels(ch)).set(current)
                kasa_voltage.labels(*labels(ch)).set(voltage)
                kasa_power.labels(*labels(ch)).set(power)
                kasa_total.labels(*labels(ch)).set(total)

                kasa_emeter_today.labels(*labels(ch)).set(emeter_today)
                dev_emeter_today += emeter_today

                kasa_emeter_this_month.labels(*labels(ch)).set(emeter_this_month)
                dev_emeter_this_month += emeter_this_month

            kasa_on.labels(*labels(dev)).set(dev.is_on)
            kasa_emeter_today.labels(*labels(dev)).set(dev_emeter_today)
            kasa_emeter_this_month.labels(*labels(dev)).set(dev_emeter_this_month)

            current = dev.emeter_realtime.current if dev.emeter_realtime.current else 0
            voltage = dev.emeter_realtime.voltage if dev.emeter_realtime.voltage else 0
            power = dev.emeter_realtime.power if dev.emeter_realtime.power else 0
            total = dev.emeter_realtime.total if dev.emeter_realtime.total else 0

            kasa_current.labels(*labels(dev)).set(current)
            kasa_voltage.labels(*labels(dev)).set(voltage)
            kasa_power.labels(*labels(dev)).set(power)
            kasa_total.labels(*labels(dev)).set(total)

            if dev.rssi:
                kasa_rssi.labels(*labels(dev)).set(dev.rssi)

        except Exception as e:
            print(f"update error: {e}")
            print(traceback.format_exc())

        await asyncio.sleep(1)

@app.route('/metrics')
def metrics():
    return Response(prometheus_client.generate_latest(REGISTRY), mimetype="text/plain")

if __name__ == "__main__":
    from waitress import serve
    update_thread = threading.Thread(target=asyncio.run, args=(update_metrics(),))
    update_thread.start()
    serve(app, host='0.0.0.0', port=9100)

可以測試一下資料是不是有被撈出來:

 1
 2
 3
 4
 5
 6
 7
 8
 9
10
11
12
13
14
15
16
17
18
19
20
❯ curl 10.0.0.3:9100/metrics
# HELP kasa_on On or off
# TYPE kasa_on gauge
kasa_on{alias="A",host="{{HOST_IP}}",id="{{ID}}_00"} 1.0
kasa_on{alias="B",host="{{HOST_IP}}",id="{{ID}}_01"} 1.0
kasa_on{alias="C",host="{{HOST_IP}}",id="{{ID}}_02"} 1.0
kasa_on{alias="D",host="{{HOST_IP}}",id="{{ID}}_03"} 1.0
kasa_on{alias="E",host="{{HOST_IP}}",id="{{ID}}_04"} 0.0
kasa_on{alias="F",host="{{HOST_IP}}",id="{{ID}}_05"} 1.0
kasa_on{alias="TP-LINK_Power Strip_B77D",host="{{HOST_IP}}",id="{{ID}}"} 1.0
# HELP kasa_current Current value
# TYPE kasa_current gauge
kasa_current{alias="A",host="{{HOST_IP}}",id="{{ID}}_00"} 0.015
kasa_current{alias="B",host="{{HOST_IP}}",id="{{ID}}_01"} 0.0
kasa_current{alias="C",host="{{HOST_IP}}",id="{{ID}}_02"} 0.026
kasa_current{alias="D",host="{{HOST_IP}}",id="{{ID}}_03"} 0.388
kasa_current{alias="E",host="{{HOST_IP}}",id="{{ID}}_04"} 0.0
kasa_current{alias="F",host="{{HOST_IP}}",id="{{ID}}_05"} 0.047
kasa_current{alias="TP-LINK_Power Strip_B77D",host="{{HOST_IP}}",id="{{ID}}"} 0.476
...

Prometheus

之後就可以把 Exporter 包一包,服務起來後把 prometheus config 設定好,我是設定 15s 爬一次 {EXPORTER_IP}:9100/metrics

 1
 2
 3
 4
 5
 6
 7
 8
 9
10
11
global:
  scrape_interval: 15s
  external_labels:
    monitor: 'monitor'

scrape_configs:
  # ...
  - job_name: 'hs300_exporter'
    static_configs:
      - targets:
        - {YOUR_IP}:9100

理論上有起來在 Targets 那邊就會是 UP 了

記得 Prometheus 要設定 retention time: storage.tsdb.retention.time

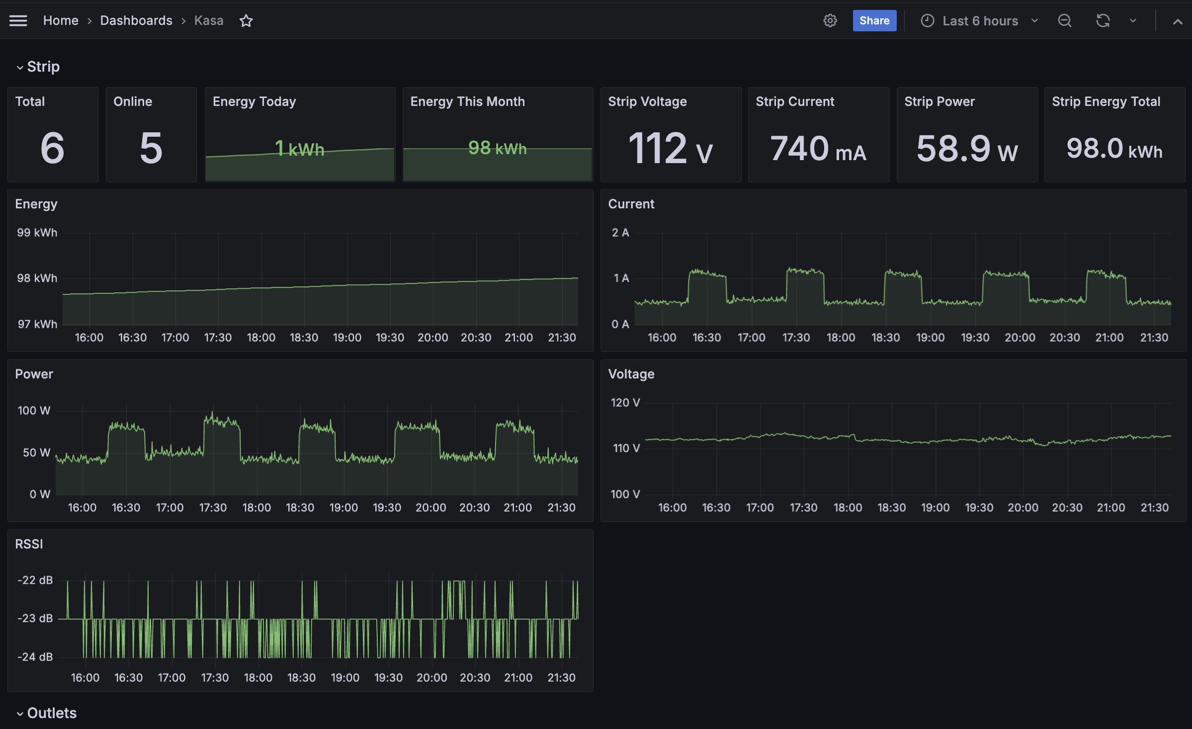
Grafana Dashboard

在 Grafana 把 Prometheus 的 Data source 接起來後,就可以去 Dashboard 那邊新增一個 Visualization,這邊示範一個,把 Metric 填上 kasa_power 按一下 Run Queries,右上角選擇 Time Series,就可以做出瓦數走勢圖了:

之後再依個人喜好可以自己客製化要什麼圖,以下分享我的方案:

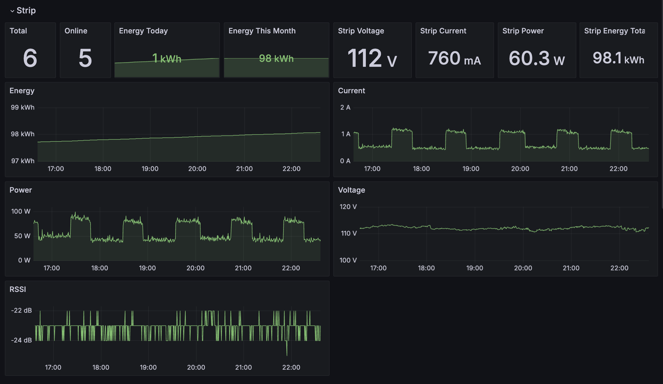
首先是整個延長線的狀態,就是上面腳本這一系列透過 dev 爬到的資料

1
2
3
4
5
current = dev.emeter_realtime.current if dev.emeter_realtime.current else 0
voltage = dev.emeter_realtime.voltage if dev.emeter_realtime.voltage else 0
power = dev.emeter_realtime.power if dev.emeter_realtime.power else 0
total = dev.emeter_realtime.total if dev.emeter_realtime.total else 0
...

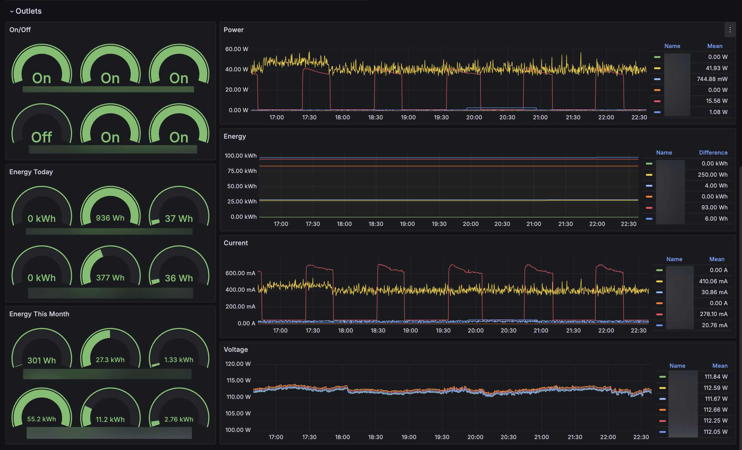
再來是每個插座各自的資料,左邊是開關、今天還有本月的用電狀態,右邊則是整個記錄到的資料

這邊最常看的「我這個月花了多少電」這類的查詢就可以直接用右上角選擇要查詢的時間區間,在 Energy (由 kasa_total 提供資料) 右方的 difference 就可以直接看到這段時間用了幾度電了。

結論

藉著這個機會順便學了一下基本的 Prometheus 跟 Grafana,目前跑了快一個月還沒遇到什麼問題,使用體驗個人是覺得比 APP 好上不少,似乎領悟到了 IOT 的正確玩法可能就是買之前先搜一下有沒有人已經把它給逆向了

Google Ads 廣告欄位
🚧 請讀者考慮關閉廣告封鎖器 🚧
或將本站設定為白名單
以支持本站之運營